SEO Agentur in Deutschland
SEO Case Study: Steiger Naturals – 943% Traffic Growth E-Commerce 🚀

Projektübersicht

Steiger Naturals ist ein führendes E-Commerce-Unternehmen im Kosmetik-Bereich. Das Unternehmen war stark von bezahlten Anzeigen abhängig und suchte nach einer nachhaltigen Lösung für organischen Traffic.

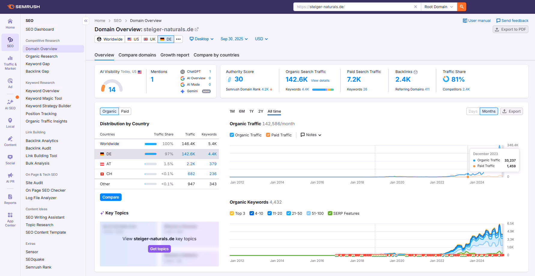
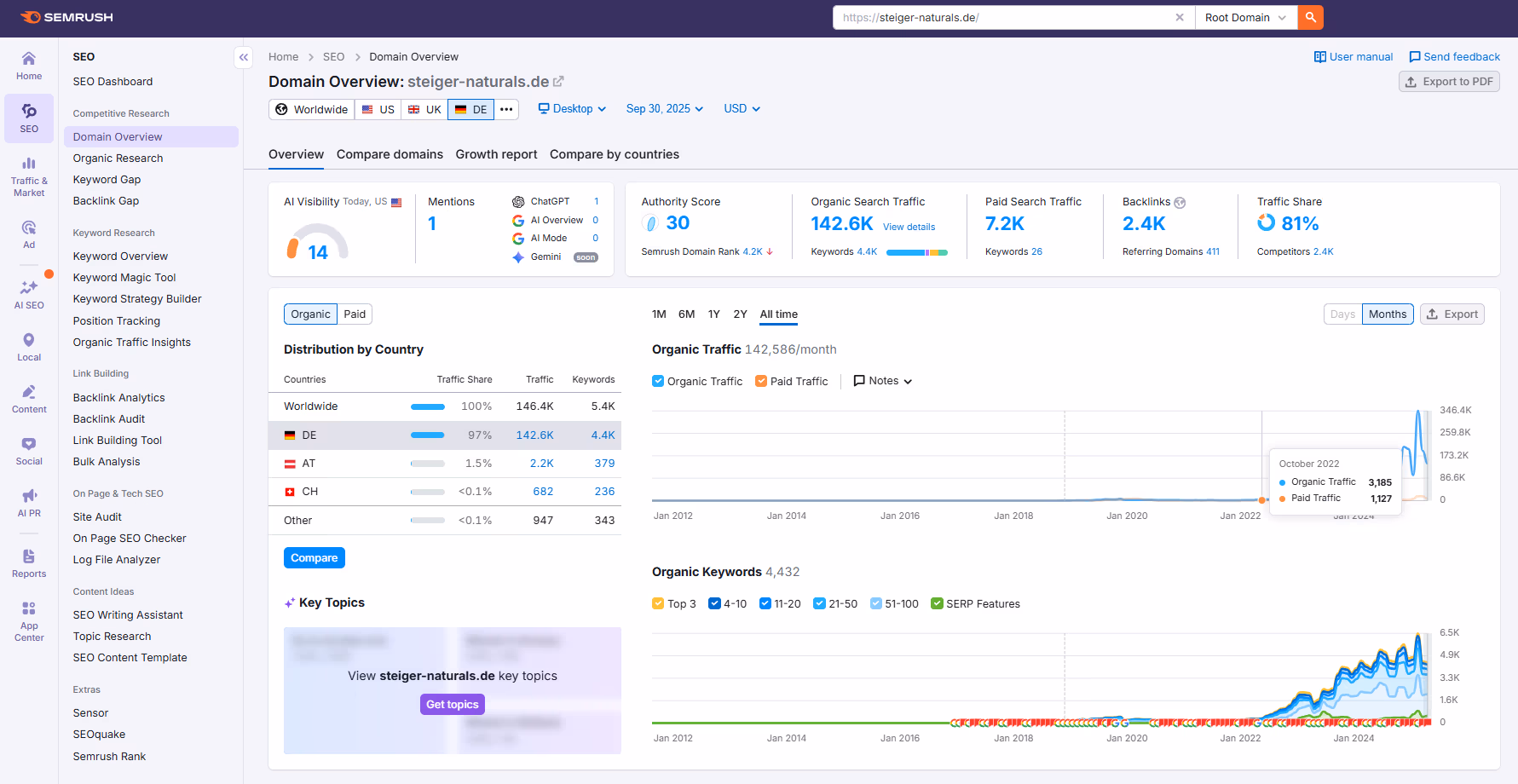
943%
Traffic-Steigerung
4.432
Ranking Keywords
30
Authority Score
2.400+
Hochwertige Backlinks

Ergebnisse & Metriken

Unsere SEO-Strategie

Wir implementierten eine umfassende SEO-Strategie mit Fokus auf Technical SEO, Content-Optimierung und Linkbuilding.

Phase 1: Technical SEO Audit & Optimierung

  • Core Web Vitals Optimierung (LCP, FID, CLS)
  • Mobile-First Indexing Vorbereitung
  • XML Sitemap & Robots.txt Optimierung
  • Structured Data (Schema.org) Implementation
  • Crawlability & Indexation Verbesserung

Phase 2: On-Page SEO & Content Strategie

  • Keyword-Recherche & Themencluster-Entwicklung
  • Meta-Tags & Title Optimierung
  • Content-Erstellung für 200+ Keywords
  • Interne Verlinkungsstruktur Aufbau
  • E-E-A-T Signale Verstärkung

Phase 3: Off-Page SEO & Linkbuilding

  • Hochwertige Backlinks von Authority-Domains
  • Broken Link Building Kampagne
  • Guest Post Strategie
  • Brand Mentions & Citation Building
  • 2.400+ Backlinks aufgebaut

Key Learnings & Insights

1. Technical SEO ist das Fundament

Ohne solide Technical SEO können Sie nicht ranken. Core Web Vitals, Mobile-First Indexing und strukturierte Daten sind nicht optional – sie sind essentiell für E-Commerce-Erfolg.

2. Content-Qualität schlägt Quantität

Wir fokussierten auf 200+ hochwertige, suchintentions-optimierte Inhalte statt 1000+ oberflächliche Seiten. Das Ergebnis: 4.432 Ranking Keywords mit echtem Traffic-Potenzial.

3. Linkbuilding ist ein Marathon

2.400+ hochwertige Backlinks wurden über 12 Monate aufgebaut – nicht in 3 Monaten. Nachhaltiges Linkbuilding mit Authority-Domains ist der Schlüssel zu stabilen Rankings.

Kundenbewertung

★★★★★

"Boost Corovic hat unsere E-Commerce-Strategie komplett transformiert. Von 3.185 zu 33.237 monatlichen Besuchern – das ist nicht nur eine Zahl, das ist echtes Geschäftswachstum. Die Transparenz und Expertise des Teams sind unvergleichlich."

– Geschäftsführer, Steiger Naturals

Bereit für ähnliche Erfolge?

Lassen Sie uns gemeinsam Ihre SEO-Strategie entwickeln.

✅ Kostenlose Beratung sichern