Projektübersicht
Clean Concept Plus ist eine Kölner Reinigungsfirma, die mit einer neuen Website startete und keinen organischen Traffic hatte. Wir entwickelten eine umfassende Local SEO-Strategie, um die Sichtbarkeit in Köln zu maximieren.
Ergebnisse & Metriken



Unsere Local SEO-Strategie für Köln
Wir implementierten eine umfassende Local SEO-Strategie mit Fokus auf Köln-spezifische Keywords, Google My Business Optimierung und lokale Backlinks.
Phase 1: Köln-spezifische Keyword-Strategie
- ✓ Keyword-Recherche für Köln & Stadtteile
- ✓ "Reinigungsfirma Köln" als Primary Keyword
- ✓ Lokale Long-Tail Keywords (Ehrenfeld, Innenstadt, etc.)
- ✓ Konkurrenz-Analyse für Köln-Markt
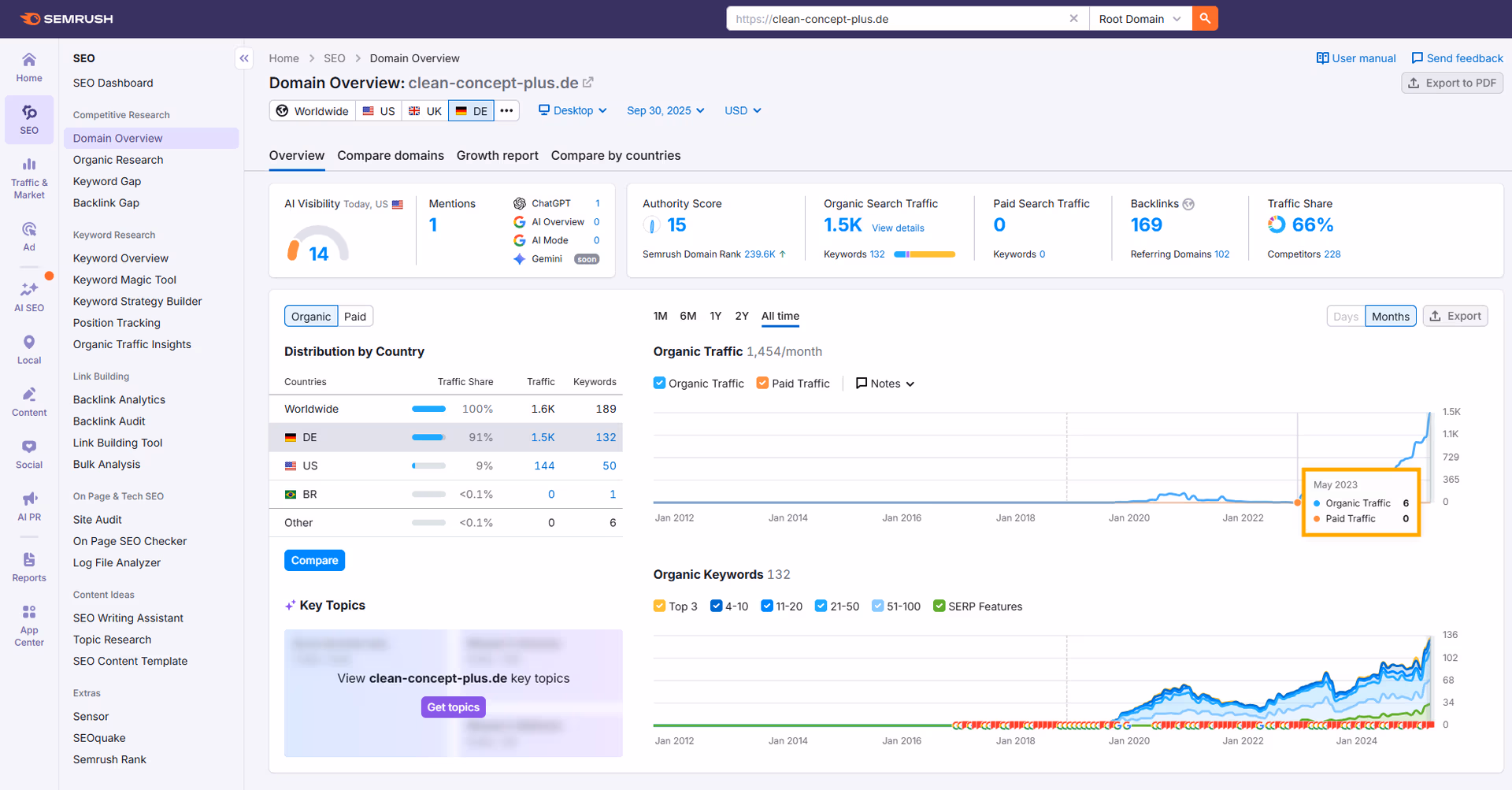
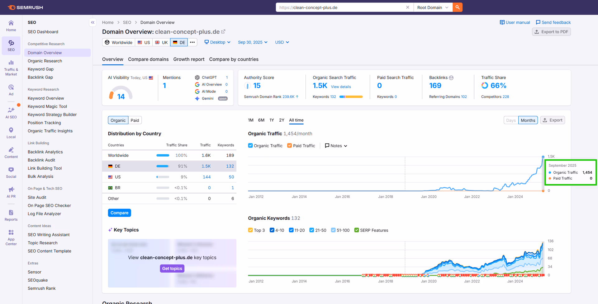
- ✓ 189 Ranking Keywords aufgebaut
Phase 2: Google My Business & Lokale Signale
- ✓ Google My Business Profil Optimierung
- ✓ Köln-spezifische Kategorien & Attribute
- ✓ Bewertungen & Review Management
- ✓ Local Citations in 50+ Verzeichnissen
- ✓ NAP Konsistenz über alle Plattformen
Phase 3: Content & Linkbuilding für Köln
- ✓ Köln-spezifische Landing Pages
- ✓ Service-Seiten für Reinigungsleistungen
- ✓ Lokale Backlinks von Köln-Domains
- ✓ 169 hochwertige Backlinks aufgebaut
- ✓ Authority Score von 0 auf 15 erhöht
Key Learnings & Insights
1. Köln-spezifische Keywords sind Gold
"Reinigungsfirma Köln" mit 720 monatlichen Suchanfragen ist ein hochvolumiges, lokales Keyword. Durch Fokus auf Köln-spezifische Keywords erreichte Clean Concept Plus #4 Ranking und 1.600+ monatliche Besucher.
2. Von 0 zu Rankings ist möglich
Neue Websites können ranken – mit der richtigen Strategie. Clean Concept Plus startete mit 0 organischem Traffic und erreichte 189 Ranking Keywords in 30 Monaten durch konsistente, strategische Optimierung.
3. Lokale Backlinks sind essentiell
169 hochwertige Backlinks von Köln-relevanten Domains signalisieren Google lokale Autorität. Lokale Backlinks sind wertvoller als generische nationale Backlinks für Local SEO.
Verwendete Tools & Technologien
Professionelle SEO-Tools für Local SEO in Köln und kontinuierliches Performance-Monitoring.
SEO-Analyse & Local Tracking
- ✓ SEMrush – Keyword-Tracking für Köln, Konkurrenz-Analyse, Traffic-Monitoring
- ✓ Ahrefs – Backlink-Analyse, Domain Authority Tracking, Content-Gap-Analyse
- ✓ Google Analytics – User-Behavior, Traffic-Quellen, Conversion-Tracking
- ✓ Google Search Console – Indexierung, Performance-Tracking, Local Search Queries
- ✓ Screaming Frog – Technical SEO Audits, On-Page Optimierung
- ✓ Custom SEO Tools – Local Citation-Tracking, NAP-Konsistenz-Prüfung
Kundenbewertung
"Wir starteten mit einer neuen Website und 0 organischem Traffic. Boost Corovic hat uns in 30 Monaten zu 1.600+ monatlichen Besuchern gebracht. Wir sind jetzt #4 für 'Reinigungsfirma Köln' und das Geschäft wächst kontinuierlich. Absolut empfehlenswert!"
Bereit für ähnliche Erfolge in Köln?
Lassen Sie uns gemeinsam Ihre Local SEO-Strategie für Köln entwickeln.
✅ Kostenlose Beratung sichern